Skip to content

Dashboard

The dashboard displays statistical data for the currently logged-in account.

Dashboard

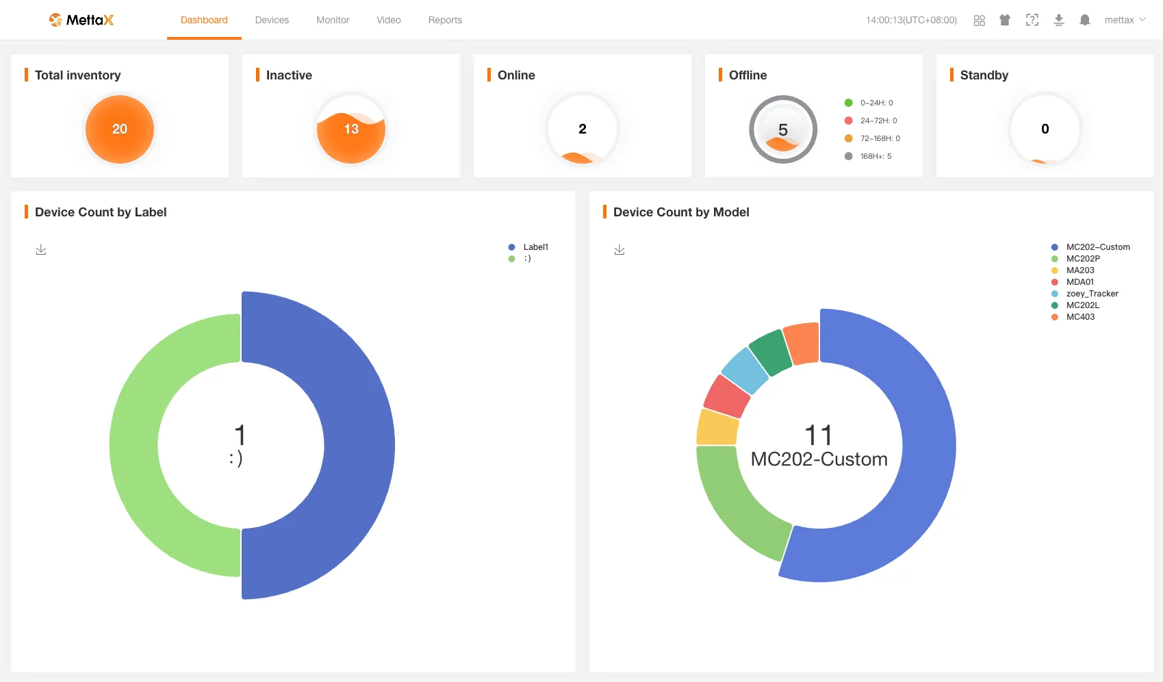
The following are the total counts of various types of devices for the currently logged-in customer.

  • Total number of stock devices.
  • Total number of unactivated devices.
  • Total number of online devices.
  • Total number of offline devices (offline for 24 hours or less, 24 to 72 hours, 72 to 168 hours, and more than 168 hours).
  • Total number of stand by devices.

Clicking on a statistical count will redirect you to the Device Management page to view detailed data for the corresponding devices.

If you do not have device management permissions, you will be directed to an error page.

  • Number of devices classified by labels.
  • Number of devices classified by model.